GREEN PRO

La référence pour piloter l'impact carbone de vos projets.

Audiovisuel, spectacle ou événementiel : GreenPro transforme des données projet dispersées en rapports CO₂ automatiques et certifiés grâce à un moteur carbone IA de référence, offrant aux industries créatives la clarté nécessaire pour agir vite.

Ils nous font confiance

HBO
Hellfest
Chanel
Hellfest
Bureau Betak
HBO
Banijay
Chanel
Hellfest
Bureau Betak

La durabilité au cœur de
votre gestion de production

GreenPro IA
Automatisation & IA

Des données carbone exploitables, instantanément.

Fini la saisie manuelle. Déposez vos factures ou connectez votre comptabilité : nos automatisations et IA analysent chaque dépense, déplacement, matériau et ressource instantanément pour actualiser votre empreinte carbone avec une précision certifiée.

BILANS

Générez vos bilans carbone en un clic

Grâce à l’OCR et l’IA, GreenPro identifie et catégorise chaque flux (transports, matériaux, énergies, flux de déchets…) selon les méthodologies requises : Carbon’Clap (CNC), Albert, SEA ou GHG Protocol. Vous gagnez des heures et évitez les erreurs.

Construisez en temps réel un bilan carbone garantissant votre éco-conditionnalité auprès du CNC et vos partenaires internationaux.

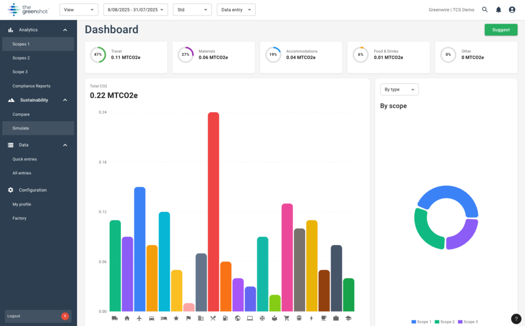
GreenPro dashboard

Découvrez la puissance de l'IA GreenPro en action.

En moins de 2 minutes, voyez comment nous réconcilions budget et carbone sans effort de saisie. Une interface fluide pensée pour les producteurs.

VISIBILITÉ

Pilotage en temps réel

Ne subissez plus le bilan en fin de production. Suivez l’impact budgétaire et carbone au jour le jour pour agir immédiatement.

PRODUCTIVITÉ

Automatisation et IA

Connectez vos dépenses : GreenPro traduit  vos factures en données d’activités, les catégorise  et calcule les émissions sans aucune saisie manuelle.

DÉCISION

Scénarios prédictifs

Simuler vos trajectoires carbone en fonction de vos choix opérationnels et visualiser automatiquement leur impact.

CONFORMITÉ

Génération de vos bilans carbone

Éditez vos bilans carbone selon la méthodologie de votre choix (Carbon’Clap, Albert, GHG, BEGES… ). Tracez précisément le réemploi et le recyclage pour valoriser votre économie circulaire.

CONFORMITÉS FOURNISSEURS

Intégrez vos fournisseurs au projet.

Intégrez vos fournisseurs au projet. Ne courez plus après les données : invitez vos prestataires à partager leurs données directement  sur la plateforme.

Centralisez les échanges et supprimez les emails parasites. Vos données carbone sont plus précises car elles viennent de la source.

Conçu par ceux qui connaissent la réalité du terrain.

Centré sur l'Humain

Vous travaillez sous pression. GreenPro absorbe la charge mentale administrative pour que vous puissiez vous concentrer sur la création, pas sur la gestion.

Pensé pour le secteur créatif

Chaque fonctionnalité colle au rythme réel des productions. Changements de dernière minute, factures manquantes ? GreenPro s’adapte sans vous ralentir.

Collaboratif par nature

Réunissez les fournisseurs et vos équipes au même endroit. Tout le monde voit ce qui compte ; plus rien ne se perd dans les emails.

L'industrie change. Ils ont une longueur d'avance.

GreenPro intègre les contraintes de l’audiovisuel, contrairement aux outils généralistes carbone. C’est la seule solution qui nous permet de passer du constat au pilotage actif.

Edouard Minc

Directeur RSE, Banijay Entertainment

Après quelques essais sur des projets en 2023, j’ai voulu que l’application devienne un outil indispensable pour la fabrication de nos tournages.

Laurent Czaja

Laurent Czaja

Directeur de production, Sequel Prod

Ils ont augmenté leur efficacité opérationnelle

Banijay
Banijay x TGS
Banijay

Découvrez comment Banijay utilise TheGreenShot pour automatiser son reporting carbone mondial.

150 Labels

Centralisés sur une plateforme unique.

-50% CO2

Objectif de réduction visé d’ici 2030.

Sequel prod

Comment GreenPro est devenu indispensable pour la fabrication des productions de Sequel Prod.

Depuis 2023

Sequel Prod utilise GreenPro

Dès sa 1ère série

Sequel Prod a choisi GreenPro

Rejoignez le standard technologique de l'industrie.

Équipez vos productions avec GreenPro et transformez la contrainte RSE en levier de pilotage.

Conforme aux normes les plus strictes

Ecoprod
Carbon'clap
Albert
GreenFilm
Doconomy
Green Production Guide

Foire aux questions

Tout ce qu’il faut savoir sur le pilotage du bilan carbone avec GreenPro

GreenPro utilise l’OCR et l’IA pour lire vos factures, reçus, bons de commande et feuilles de route. Il identifie les fournisseurs, matériaux, distances et sources d’énergie, puis convertit chaque élément en valeurs CO2.

GreenPro est compatible avec les méthodologies européennes et américaines. Il génère des rapports alignés avec Carbon’Clap (CNC), Albert, SEA, le GHG Protocol et vos cadres ESG internes.

Oui. Les fournisseurs accèdent à une interface dédiée et sécurisée pour déposer leurs documents et données de durabilité directement dans GreenPro, sans accéder à vos données sensibles.

Absolument. GreenPro est entièrement conforme au RGPD et utilise un hébergement sécurisé, un traitement chiffré, des accès basés sur les rôles et des contrôles de confidentialité stricts.

Ils nous font confiance

Banijay
Hellfest
Bureau Betak
Chanel